The Challenge
Reduce the chaos
Military medical evacuations (medevacs) are high-stakes, fast-moving, and deeply complex operations. Frontline medical workers—EMTs, flight medics, and treatment facility staff—must coordinate seamlessly to save lives. That means access to accurate, real-time patient and facility data across teams is vital under the extreme urgency of these operations.
While working with a leading defense contractor, we set out to conceptualize a single solution that could account for known pain points across the medevac journey. We identified three major challenges in the process that needed to be addressed:
Managing multiple patients simultaneously
Getting timely access to critical information
Executing efficient triage and smooth handoffs
With lives on the line, every second counts. We dove in to design a solution that improves communication, reduces cognitive load, and empowers medics and clinicians at every stage.
The Work
Here’s how we tackled the challenge
Through research, we mapped the entire medevac journey—from point-of-injury response to handoff at a medical facility. Then we learned about the workflows, responsibilities, and frustrations of each role involved.
Key UX Activities:
- Personas
- Storyboarding
- Interaction Design
- UI Design (for multi-device workflows)
The result? A responsive, multi-device interface to support medics in the field and teams at the hospital. Each screen was designed to reduce friction and enhance decision-making under pressure.
For EMTs in transit
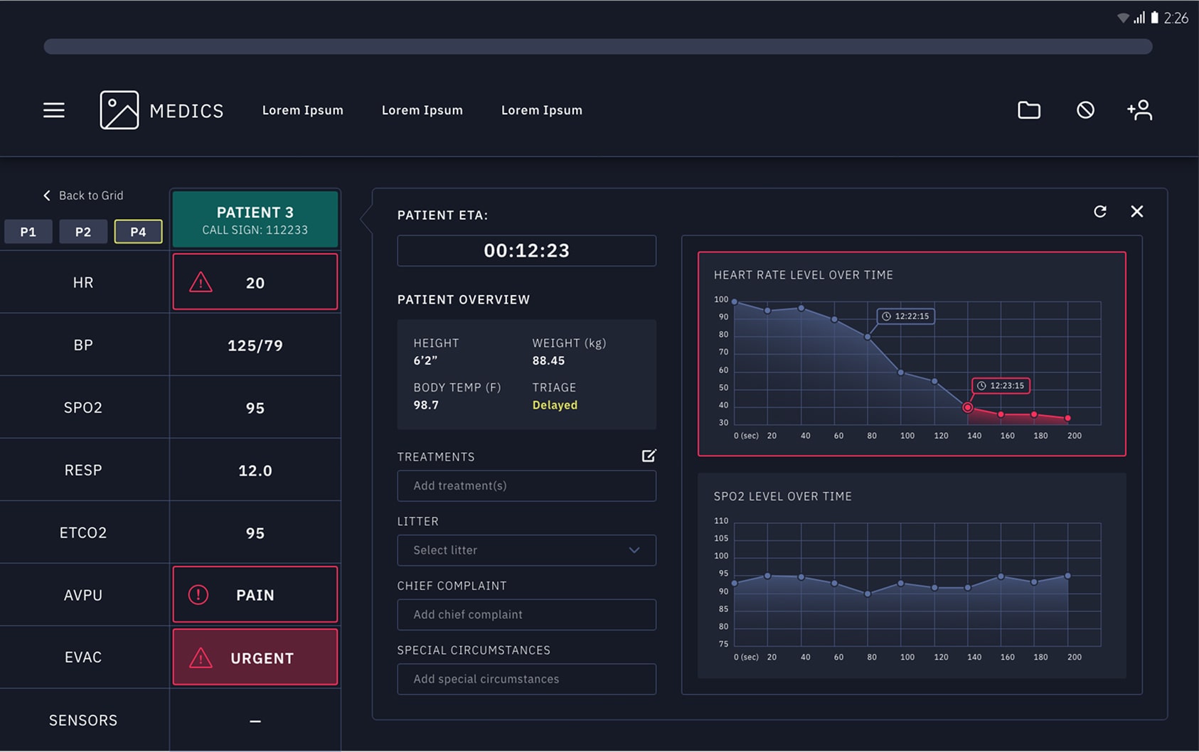
A simplified multi-patient dashboard makes it easy to track vitals, document care, and communicate with receiving facilities—all while managing multiple wounded.

For medical facilities
A real-time map view displays incoming transports, helping staff anticipate patient arrivals. A detailed patient dashboard surfaces critical info and allows prioritization of treatment needs.



The Impact
The vision of a connected solution that keeps the focus on saving lives
Medevac is a high speed, high pressure operation that relies on critical information, timely communication, and smooth logistics . Our conceptual solution demonstrated the importance of bringing disparate products and information systems together to ensure operations we’re not only efficient, but highly effective with improvements like:
Situational awareness across all roles
Seamless communication between field and facility
Faster, smarter triage and handoff planning
By focusing on the real-world needs of frontline medical workers, our pitch centered on solution that could reduce delays, streamline care, and—most importantly—save lives.